Best-in-Class Cloud Cost Management & Optimization
Empowering FinOps across Engineering, DevOps & Finance
Experience the cloud management platform of choice for engineers, architects, SREs, security, DevOps, and FinOps teams worldwide.
Trusted by industry leaders in the private & public sectors, including prominent government agencies, our super-secure deployment combines powerful cost optimization, enlightening visualizations, security & compliance monitoring, and customizable automated remediation.





















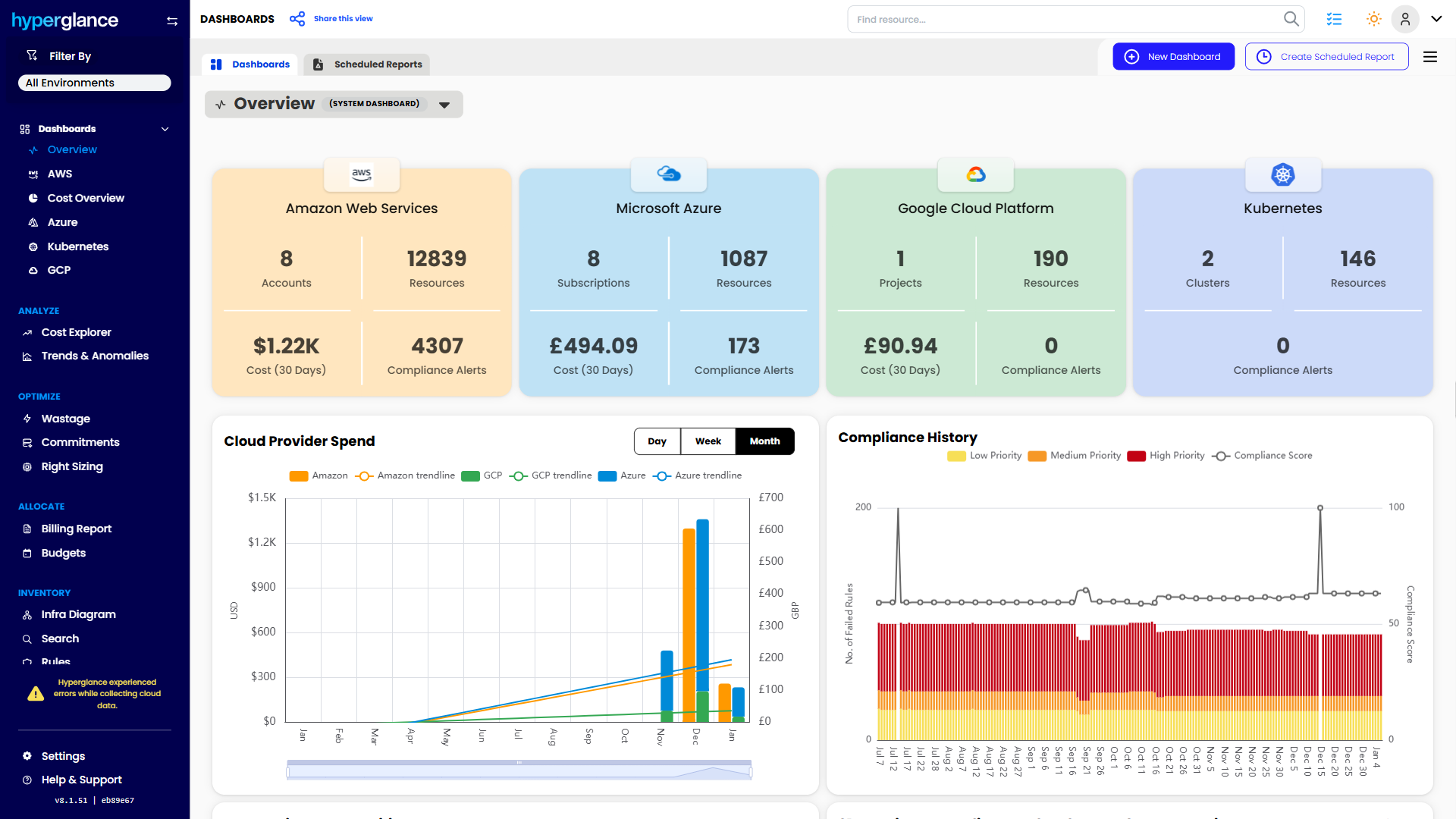
Your FinOps Command Center
Take back control of your cloud and its costs. Discover problems & opportunities, automate optimizations & remediation, reduce your bill, and save countless hours spent on documentation.
Cloud Cost Optimization & FinOps
Reduce your bill using analytics, waste identification, anomaly detection, forecasting & more
Cloud Security & Compliance
24/7 monitoring & alerts built around key frameworks, e.g. NIST, Well-Architected, PCI-DSS
Make Your Cloud Work Harder
Collect
We connect to the AWS, Azure, GCP & Kubernetes APIs, collecting attributes, metrics & more
Evaluate
Our rules engine constantly checks policy, highlights violations, then notifies you
Act
Rule violations trigger Hyperglance Automations, fixing problems in your cloud as they occur
Aggregate
We combine all your account, subscription & cluster data into a single searchable inventory
Visualize
We analyze your inventory, create a dependency model, and show it to you in an interactive diagram
Super-Secure Multicloud Visibility
Agentless, Self-Hosted on Your VM
Optimize & visualize your entire AWS inventory, including GovCloud
Utilize powerful dashboards, diagrams, FinOps and cost optimization
Loved by Cloud Teams Worldwide
"We primarily use Hyperglance to ensure compliance with our cloud costs. It’s worked great for us and has probably paid for itself 100 times over. We faced significant challenges keeping our environment under control, and the related costs were not small. Hyperglance cut those down immediately.
The information it provides enables strategic decision-making for current and future cost optimization. Through using the tool, we’ve gained key insights like where the waste is and whether we have deficiencies in our build systems. We do builds many times a day, across multiple clouds, and by examining our Hyperglance dashboards and reports, we have been able to capture real savings."
Our Latest Thinking
Guides, tips, news, and product updates from our blog.
-
Horizontal vs Vertical Scaling in the Cloud: How To Pick the Right Approach
One traffic spike can expose the wrong scaling choice fast. This guide shows when to scale up, when to scale out, what blocks safe horizontal growt...
-
Azure Cost Management Best Practices: Beyond The Pricing Calculator
Azure cost management does not stop at the pricing calculator. Once workloads go live, weak ownership, inconsistent tagging, and limited visibility...
-
10 Best FinOps Tools for Government & Public Sector
As public sector cloud use grows, teams need more than cost reporting. The right FinOps tool can support allocation, governance, compliance, and cl...
-
Horizontal vs Vertical Scaling in the Cloud: How To Pick the Right Approach
One traffic spike can expose the wrong scaling choice fast. This guide shows when to scale up, when to scale out, what blocks safe horizontal growt...
-
Azure Cost Management Best Practices: Beyond The Pricing Calculator
Azure cost management does not stop at the pricing calculator. Once workloads go live, weak ownership, inconsistent tagging, and limited visibility...
-
10 Best FinOps Tools for Government & Public Sector
As public sector cloud use grows, teams need more than cost reporting. The right FinOps tool can support allocation, governance, compliance, and cl...
91% of Fortune 100 Companies Use Partner Solutions
We're part of all 3 cloud partner networks - AWS, Microsoft Azure, and Google Cloud. That independent validation means we align with provider best practices, integrate cleanly with first-party APIs and billing data, and meet enterprise security and support standards, so procurement is smoother and adoption is faster.
